Skip to main content

View AWS EC2 Inventory Cost Dashboard

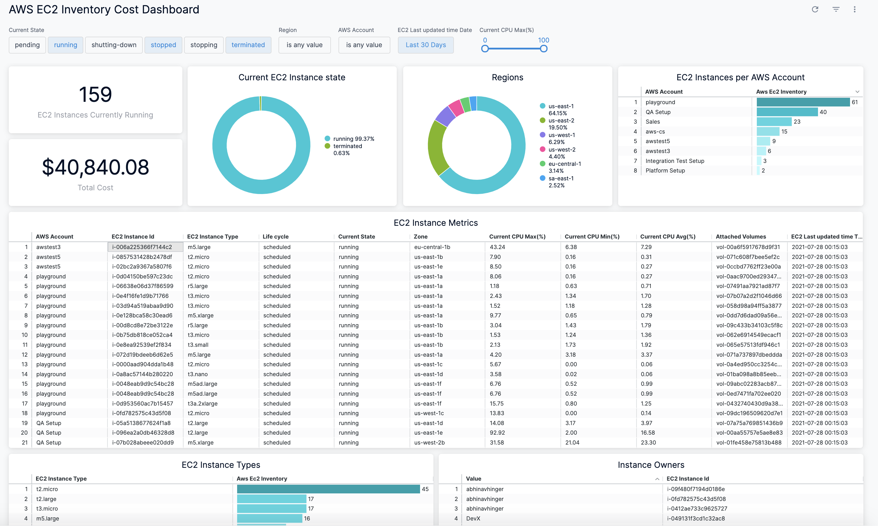
Harness provides preloaded By Harness (pre-defined) and Custom (user-defined) Dashboards to visualize cloud cost data across clusters and cloud accounts. Using the AWS EC2 Inventory Cost Dashboard you can:

  • Discover new analytical insights into your AWS EC2 instances
  • Track various cloud cost indicators across different zones and time range
  • View instance metrics
  • Explore the cloud cost data in a logical and structured manner
  • View your cloud costs at a glance, understand what is costing the most, and analyze cost trends

This Dashboard will not be available if you have not selected AWS ECS and Resource Inventory Management feature when setting up CCM for AWS. This topic describes how to view the By Harness AWS EC2 Inventory Cost Dashboard and get more information about that data.

Prerequisites

  • Ensure that you have Dashboard-All View permissions assigned. See Manage Access Control for CCM Dashboards.
  • Ensure that you have set up Cloud Cost Management (CCM) for the AWS cloud provider.
  • Ensure that you have selected AWS ECS and Resource Inventory Management feature when creating the AWS connector.

Data Ingestion for Dashboard

Once you have set up cost visibility for the AWS cloud provider and the data is available in the Perspective, you can view the dashboard. The data in the Dashboard is updated dynamically.

View AWS EC2 Inventory Cost Dashboard

Perform the following steps to view AWS Cost Dashboard:

  1. In Harness, click Dashboards.

  2. Click AWS EC2 Inventory Cost Dashboard.

  3. Select the Current State.

  4. Select the Region.

  5. Select the AWS Account.

  6. Select EC2 Last updated time Date.

    By default, the Last 30 Days is selected.

    1. Presets: Select a Preset filter. For example, Today, Yesterday, etc.

    2. Custom: Custom allows you to select the date range.

  7. Drag the slider to define the Current CPU Max (%).

  8. Select the value for Public IP Address.

  9. Once you have selected all the filters, click Update.

The AWS EC2 Inventory Cost Dashboard is displayed.

See Also

Once you have set up cost visibility for your Kubernetes clusters, AWS, GCP, and Azure cloud providers, you can create your own Dashboards. Refer to the following topics to create your own Dashboard and chart data.

Next Steps